[心得] 水下高速絕氣之夢 華特渦輪系統1
前言
這只是網路資料看完的心得 我本身毫無理工背景
甚至還只是為了逃避理化數選擇文科的傢伙
本文只希望吸引懂得工程機械或化工門道的同好
進來評論糾錯展開討論
華特渦輪機 作為一種德三末日兵器
通常只見於現代潛艦動力系統介紹的前文篇
並沒太多空想作品或討論把它當成超兵器或炒作
只因為華特渦輪機風評不佳
而且不是戰爭道德而是自爆的方面名聲太臭了
但它卻實在的指出了潛艇兵器應該有的發展兩大前景
一是絕氣二是高速
後世的核動力輪機享有高速且絕氣 還多了可靠性
(哪怕事故率較高的蘇系也顯著好過華特系統)
而傳統動力輪機
引進了其他種類的絕氣系統則專注在絕氣與可靠 作為交換放棄了高速
華特博士最初在30年代早期 提倡利用過氧化氫的還原反應
以過錳酸鉀作為催化劑促使過氧化氫反應 產出的高壓氣體
來推動渦輪輪機運轉 從中獲得軸輸出來推進潛艇絕氣高速航行
其中高壓氣吹渦輪機是既有的技術
打從二十世紀初的無畏艦起始就是高速船舶的主流系統
然後華特博士隨即在論證時發現這其中的不合理性
首先過氧化氫H2O2還原會形成純水蒸汽跟純氧(還原反應釋放高熱所以都是氣態)
渦輪機用完水蒸汽只要冷凝為純水儲藏或強制排出即可
純氧就頭痛了 儲藏需要沈重龐大又高耗能的裝置會浪費寶貴空間與輸出
也無法直接排出 因為氧氣不溶水
會在水面形成長串氣泡 破壞絕氣潛艇首重的隱蔽性
因此研究方向從簡單化學反應供能 轉向化學反應供應助燃劑混燒燃料來供能
~幹嘛煩惱怎麼處理氧氣 高助燃的產物就該拿來燒才對吧~
此後潛用華特系統都依循這種模式
PS.華特渦輪與燃氣渦輪的差別
一開始我還在想幹那不就是燃氣渦輪系統 然後發現不對
燃氣渦輪運用的是燃燒氣 而華特渦輪主要還是用蒸氣
當時參考鍋爐渦輪而來的輪機 直接吃這種純氧油爐的燃氣恐怕會燒毀
(爐心溫度達2000度 實際上不單不該分離過氧化氫產出的水氣
他們還灌更多純水進去產生更多蒸氣 來降溫保護渦輪 順帶加大氣吹動能)
再說 華特渦輪整體結構跟燃氣渦輪不同
燃氣機前端有多級空氣壓縮葉片 而直接純氧燃燒的華特輪機不需要
儘管燃燒室造型有點像早期噴射引擎的巨大版
另外說華特博士似乎有了解過極早期的燃氣渦輪提案….
說回華特系統 以下直接帶入圖解
原圖不知是哪國的歐洲天書 GOOGLE機翻為英文再翻字典 黑字很小請自行放大
(原圖與原網站
https://www.naval.com.br/blog/2009/08/19/os-u-boats-walter/#goog_rewarded
https://i.imgur.com/MGPh8Qn.jpeg
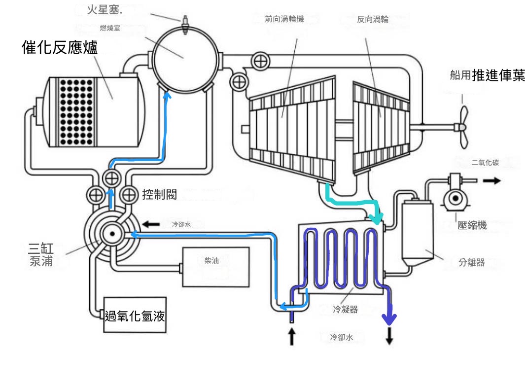
一,助燃劑與燃氣/蒸氣流路
從左下角過氧化氫溶液(高濃度 比醫用雙氧水高得多)開始
經過三聯總泵助推 控制閥調控 投入上方反應爐 與催化劑過錳酸鉀反應
由於兩者都是高活性物質 反應非常劇烈 單只是化學反應就達到450度高溫
因此反應爐內有二級迴路 反應產出的高熱蒸氣純氧在離開前 會先經由管路
回頭加熱爐內還未反應的過氧化氫液 因此之後只要持續投入過氧化氫
反應就會自主自動持續 而產出的蒸氣氧氣如前所述
會投入燃燒室與柴電潛艇的燃料(柴油)混燒 爐心溫度達到驚人的2000度
即便是今日現役的噴射戰鬥機引擎 渦輪前溫度也不過1450~1700左右
因此華特機會先投入更多淡水 使其沸騰產生更多高壓蒸氣
產生更多氣吹動能的同時 也保護後端輪機運轉安全
ps助燃劑生成與燃料迴路圖示
https://i.imgur.com/Ry9HhQy.jpeg
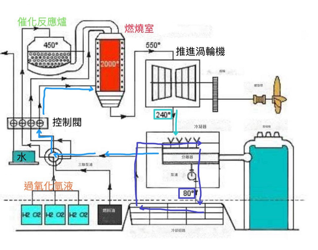
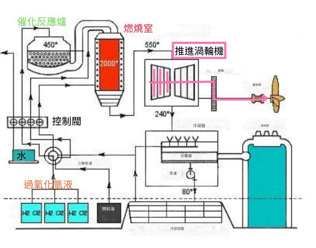
二,軸動力輸出
從推進渦輪機開始
如圖所示
輸入渦輪機的是經過降溫的燃/蒸氣
參數上有資料顯示是550度,35大氣壓的規格 驅動單流單台渦輪(註二之1)
(圖示看起來像雙流單組渦輪
但其實是推進\倒俥兩組渦輪二合一機台 這種分流轉換架構也常見於水面艦)
渦輪機,尤其是這種單機 通常都有好幾千轉的轉速 跟船用螺槳的數百轉不匹配
因此渦輪機後仍要配置減速齒輪箱與對應的齒輪油箱以及支撐軸承
很多輪機系統 為了利用汲取主機的強大動力 都不得不設置這種減速體系
其佔用的機艙空間與系統總長也意外的巨大
主流輪機原理之中大約只有純電推進 能免去這種減速裝置
但實務上 軍用電推潛艇大都需要先使用燃機來為電機供能
而燃機串並聯電機不但不能省略減速 反而還因為大軸需要切換燃/電動能
需要在減速系統上設置多組離合器切換大軸連結 更進一步加大系統長度重量
當然 考量到華特系統驚人的熱功率與軸馬力
不能不理解當年的人一再而再花費時間資源反覆投注
以華特系統成品最多的type-xvii(17型U艇 雖然有武裝 本質上仍算實驗艇)
區區三百噸的體量 主機就達到7500軸馬力
這甚至比20年後的第一代量產型核動力魟魚級還勝過半籌
儘管後見之明已知這是失敗設計 但看看這雙氧水輪機有如毒品般強大的功重比
很能理解多個團隊多個國家多支海軍在這方面反覆碰壁頭破血流的原因
ps渦輪主機動力路徑圖解
https://i.postimg.cc/d003CyX4/IMG-1785.jpg
三,疺蒸氣與淡水/冷卻水迴路
https://i.postimg.cc/rwjzzJhD/IMG-1789.jpg
(這溫度應該是可以被低壓渦輪機使用的 單組渦輪其實是浪費熱力的設定)
送進冷凝器降溫 並同時使用分離器分離柴油燃燒產生的二氧化碳
二氧化碳使用壓縮機(就近經由渦輪機驅動)壓入海水排放至潛艇外
而冷凝過後的疺蒸氣進一步降溫至80度恢復成液態(寶藍色)
經由三聯總泵迴流, 輸送與控制閥調節
重新輸入燃燒室再一次沸騰增壓吹送渦輪機 進行新的循環
前述的冷凝器是另一套獨立的淡水系統 走自己的管路泵浦水櫃迴路
來跟蒸氣系統熱交換 冷凝系統自己的散熱則是靠船艙外的海水
(燃燒-蒸氣-渦輪-迴流可視為一級迴路 直接參與做工產生動力
而蒸氣冷凝-水櫃-艙外冷凝可視為二級迴路 用來冷卻回收介質以循環利用)
參考外文網站:
https://www.naval.com.br/blog/2009/08/19/os-u-boats-walter/#goog_rewarded
https://hu.m.wikipedia.org/wiki/Walter-hajtóm
(好像是匈牙利文?為何?)
Google機翻的英文版圖例,
有請懂機工理化的網友幫忙 多多指正內容的敘述跟謬誤
https://i.postimg.cc/KYtqn1M3/IMG-1736.jpg
作為參考 二戰水面艦渦輪機最爲臭名昭彰的Z級驅逐艦
其蒸氣參數是450度,70大氣壓 作為運轉條件更好體積充裕的水面艦
Z驅大多時間不是送廠 就是在前往船廠的路上 除了挪威戰役之外無甚建樹
二戰期間可靠的船艦輪機參數大多在300~400度 25~50大氣壓
選擇可靠度優先的國家或船型一般只有300多度 以及30大氣壓以下
Z驅這種規格在二戰只有法國人才能保證可靠性
而且法國人也只在小船開高溫高壓 法戰似乎是保守規格但換取小型化的設定
附圖:雙氧水潛艦 皇家海軍爆炸號
https://share.google/images/FYZ8ZHzYUC8RSSyaK
--
34
[分享] 美國民間廠商成功測試渦輪衝壓引擎如題啦 有一家總部位在亞特蘭大的公司叫做Hermeus 上個禮拜成功讓他們自製的渦輪衝壓引擎(Turboramjet) 達到很理想的測試性能 這個引擎稱作TBCC![[分享] 美國民間廠商成功測試渦輪衝壓引擎 [分享] 美國民間廠商成功測試渦輪衝壓引擎](https://img.youtube.com/vi/-dykzl9Kaf4/mqdefault.jpg)
28
[分享] DARPA準備要研發磁力流體推進系統如題啦 在電影(小說) 獵殺紅色十月號情節當中 美國海軍意外發現蘇聯把其中一艘颱風級潛艦 安裝了非常科幻了的磁性流體推進系統 在劇情裡面叫他履帶系統,完全不會產生任何機械噪音![[分享] DARPA準備要研發磁力流體推進系統 [分享] DARPA準備要研發磁力流體推進系統](https://i.imgur.com/5PXnoHbb.png)
16
Re: [新聞] 輕型巡防艦 3D相位陣列雷達外購除了雷達戰系整合外,海軍這次還給輕巡開了”CODELOG”柴燃電複合推進系統規格。搞 不懂為何海軍會想在這麼需要短時間建造完成的二級艦搭上這台灣造船業沒碰過的高大上 科技?光以前龍江級用CODAG就遇到一堆問題了更何況這更先進複雜的配置?不要到時版 上專家們認為門檻最低的船體建造部分反而取代雷達戰系武器變成整個案子的瓶頸… 小弟倒是覺得,若海軍對輕巡船速這麼要求(>30節),動力規格也包含一具燃氣渦輪機。![Re: [新聞] 輕型巡防艦 3D相位陣列雷達外購 Re: [新聞] 輕型巡防艦 3D相位陣列雷達外購](https://i.imgur.com/HWdWEJBb.jpg)
6
[問卦] 潛艦造價比日本便宜250億!!如蹄 2022年日本造了一艘濳艦,花了700億! 雖然他們真的有下水,皮也看起來很平整。 相對台灣只有花450億,但不是所有下水儀式真的要下水的,那是形式上而已。 其實我們成本控管上贏先進國家很多了。![[問卦] 潛艦造價比日本便宜250億!! [問卦] 潛艦造價比日本便宜250億!!](https://img.youtube.com/vi/aIoCvx-fFGs/mqdefault.jpg)
6
[分享] 蘇聯火箭引擎家族族譜Everyday Astronaut終於完成了製作介紹蘇聯火箭發動機發展史影片 片長1小時34分 可以值得一開始注意的是V2火箭用的A4發動機細部立體圖![[分享] 蘇聯火箭引擎家族族譜 [分享] 蘇聯火箭引擎家族族譜](https://img.youtube.com/vi/Y-xyXDiC92s/mqdefault.jpg)
3
Re: [問卦] 飛機的渦輪484在掩蓋反重力裝置?餓死抬頭 gas turbine分為壓縮段燃燒室與渦輪 壓縮段與渦輪段都是由特殊合金構成的特別的角度的動定葉片組成 就類似吹電風扇啦![Re: [問卦] 飛機的渦輪484在掩蓋反重力裝置? Re: [問卦] 飛機的渦輪484在掩蓋反重力裝置?](https://i.imgur.com/jeRJJtFb.jpg)
1
Re: [新聞] 燒水48小時才能啟動 遼寧號被看破手腳典型的帶風向文嘛,只講想讓目標群眾知道的部分 燃油蒸氣渦輪完全停機重啟,這時間很正常,因為要把水加熱成蒸氣 所以除了大修,根本不會完全停機到需要重新加熱的程度 一般不動就是把渦輪解聯,不讓蒸氣推動扇葉而已 而且只要是渦輪機,都是要把水加熱成蒸氣